一、產品介紹
海特公路工程質檢評定系統,是專為公路工程質量檢驗評定打造的全流程數字化管理平臺,嚴格遵循《公路工程質量檢驗評定標準》(JTG F80/1-2017)等行業規范,覆蓋工程劃分、質檢數據采集、自動評定、整改跟蹤、報告歸檔全業務場景。聚焦公路工程質檢評定全流程的“痛點破解、效率提升、質量管控”,通過信息化技術實現工程資料的自動化編制、規范化管理、智能化評定。
系統針對傳統質檢評定中“表格種類多、工程劃分難、傳統紙質編制低效、現場錄入不便、資料關系復雜、資料管理繁瑣”等行業痛點,集成在線工程劃分、工序資料自動創建、智能評定引擎、PC+移動端協同等核心能力,搭配電子簽名簽章、資料自動巡檢、數據統計分析等功能,實現工程質檢評定從“人工繁瑣操作”到“數字化高效管控”的轉型,確保工程資料合法合規、可追溯,助力參建單位快速完成質檢評定與檔案移交。
二、主要特點
1. 工程劃分管理界面:在線快速完成單位/分部/分項工程劃分,可視化展示工程層級結構,支持動態調整。
2. 工序資料管理界面:工序用表自動新建,支持工程報驗、開工報告、質檢評定表等全流程資料編制
3. 移動端現場錄入界面:模擬紙質表格布局,支持現場檢測數據實時錄入、照片上傳,適配工地復雜環境
4. 智能評定界面:一鍵生成質檢評定結果,自動計算得分與等級,高亮顯示不合格項及整改建議
5. 資料檢查與簽章界面:自動校驗資料合規性,集成電子簽名簽章功能,實現資料在線簽署與歸檔
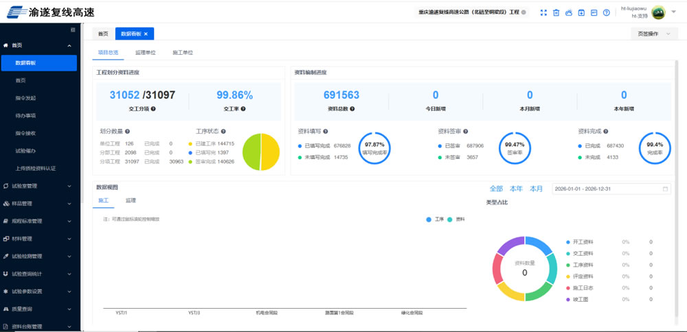
6.數據統計界面:餅圖、柱狀圖展示資料編制進度與工程質量數據,直觀呈現項目管理情況
三、界面展示
工程劃分管理界面

工序資料管理界面

移動端現場錄入界面

智能評定界面

資料簽字與審核界面

數據統計界面

四、預期客戶
公路工程建設業主單位
公路工程施工總承包單位
公路工程監理單位
公路工程檔案管理部門













